Applikationen Controlling Dimensions giver dybere synlighed og fleksibilitet til at udforske information fra flere vinkler, hvilket understøtter en mere detaljeret analyse, hvor der er brug for det. Dette bredere perspektiv hjælper dig med at træffe mere velinformerede beslutninger og understøtter en mere strategisk planlægning. Dens kerneformål er at afklare performance ved at præsentere nøgletal såsom omsætning, omkostninger og avancer på en måde, der stemmer overens med de analytiske visninger, der er mest relevante for din organisation
Applikationen er designet til at være intuitiv og ligetil. Den starter med en high-impact oversigtfane med forbedrede visualiseringer, der effektivt repræsenterer de nøgletal og dimensioner, der er afgørende for din drift. Det velkendte, effektive filtreringspanel er tilgængeligt, nu beriget med dine specifikke analytical business dimensions. Fleksible tidsbaserede kontroller gør det muligt for dig problemfrit at skifte omfanget af din analyse på tværs af forskellige tidsintervaller, så det passer til dine rapporteringsbehov.
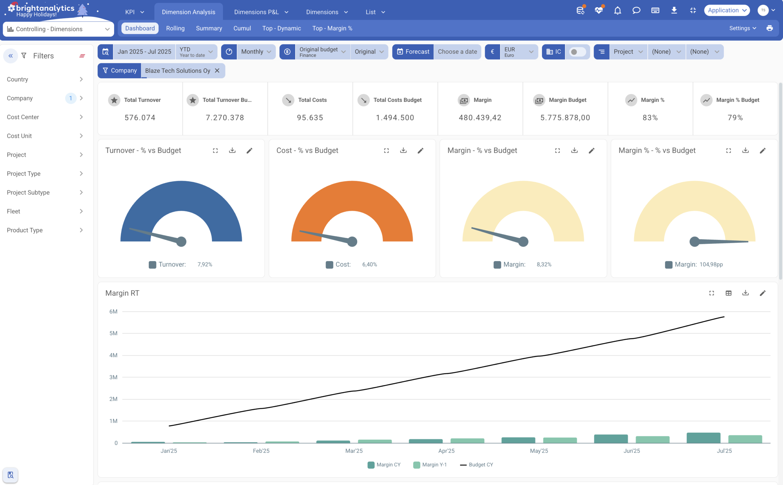
Dimension Analysis-visningen er designet til at styrke finansiel præcision ved at understøtte en mere struktureret budgettering og planlægning på det enkelte segmentniveau. Du kan øjeblikkeligt dykke ned i de nøgletal, der betyder noget inden for en specifik dimension, sammenligne resultater over tid og opbygge pålidelige prognoser. Dette koncentrerede fokus giver det klare og præcise overblik, der er nødvendigt for at træffe velfunderede strategiske beslutninger for alle dele af din virksomhed.
Dimensions P&L overholder din etablerede management P&L-struktur. Den væsentligste forskel ligger i den avancerede drill-down-kapacitet: denne visning går udenom generelle regnskabsdetaljer for at tage dig direkte til de underliggende analytical dimensions. Dette resulterer i en rent forretningsfokuseret analyse, der perfekt afspejler, hvordan din organisation opererer og træffer vigtige beslutninger. En kraftfuld dedikeret visning giver dig mulighed for at starte din analyse direkte fra selve den analytiske dimension. Fra dette segment-først perspektiv afslører den efterfølgende analyse den specifikke finansielle struktur, der er knyttet til den dimension, hvilket giver en klar og ubestridelig forbindelse mellem segmentperformance og finansielle resultater.
Measure your performance with KPI’s like:
Appen giver fleksible filtre for virksomhed, projekt, omkostningssted og mere. Den giver også mulighed for at filtreren på virksomhedsspecifikke dimensions for at afsløre, hvor resultaterne kommer fra.
Få en komplet forståelse af omkostninger, omsætning og avancer på tværs af alle dine unikke virksomheds-dimensions. Find muligheder og tendenser uden at overbelaste dine hovedrapporter.
Du kan sammenligne actuals mod budget og forecast på tværs af alle dimensions, enten for en valgt periode eller uafhængigt af periodevalget.
Analyser profit og tab for specifikke projekter, afdelinger eller produktgrupper. Se præcis, hvordan hver del af din virksomhed bidrager til den samlede performance.
For significant costs, you can also specifically trace back which invoice, purchase order, … is linked to them.

Herunder finder du svar på de oftest stillede spørgsmål om vores controlling-app. Hvis du har et spørgsmål, som ikke er besvaret her, er du velkommen til at kontakte os direkte for at få hjælp.
Nej, din pakke behøver ikke at være en cloud-pakke. BrightAnalytics kan forbindes med pakker fra skyen, på serveren eller endda Excel-filer.
Standard management reporting inkluderer kun dimensioner som cost centers, cost units og departments, som løber gennem hele P&L.
Controlling Dimensions giver dig mulighed for at inkludere ekstra dimensioner, der ikke løber gennem hele P&L, såsom projects, product groups eller license plates, som måske kun sporer omkostninger. Dette gør rapporteringen langt mere intuitiv og fokuseret.
Controlling er en ekstra økonomiapp, der er baseret på de finansielle data. Den dykker dybere ned i omkostnings- og omsætningsdata og rapporterer på tværs af dimensioner som kunde/leverandør (grupper), placering, … De dimensioner, der bruges i økonomiappen og det koncerninterne filter, er også tilføjet. Kunde- og leverandørdata kan bestilles i en topvisning på tværs af tid, resultatstruktur eller andre dimensioner. Ved at fokusere på en bestemt del af resultatopgørelsen kan vi præsentere disse data dynamisk i indsigtsfulde grafer og tabeller indtil posteringsniveau. Endelig er der også mulighed for at dykke ned i og eksportere data på transaktionslinjeniveau.
Controlling (Accounts) i BrightAnalytics fokuserer på hovedbogskonti og centrale KPI’er for at overvåge de finansielle resultater og omkostningsstrukturer. Er du primært interesseret i et overblik og en analyse af resultater og omkostninger? Så giver Controlling (Accounts) de rette indsigter. Ønsker du at segmentere og analysere finansielle data i detaljer på tværs af flere dimensioner, for eksempel pr. afdeling, projekt eller lokation? Så er Controlling Dimensions det ideelle værktøj til dybdegående segmentanalyser og indsigt i performance.
Ved at efterlade dine oplysninger vil du blive kontaktet for en personlig demo, der forklarer vores controlling-app.